
Metallic Bonding
Interactive electron-sea model demonstration showing conductivity and lattice behaviour in metals.

EM Radiation Explorer
Visual simulations for different regions of the electromagnetic spectrum, including atomic line spectra and conceptual animations.

Digestive Enzyme Match
Match enzymes to their substrates before time runs out (timed, hints, difficulty).

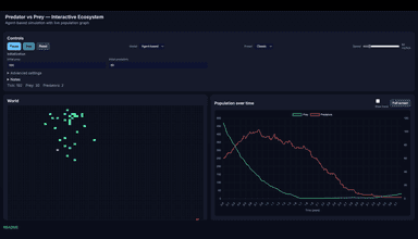
Predator vs Prey — Interactive Ecosystem
Agent-based predator-prey simulation with population graph and controls.

Enzyme Activity vs Temperature
Interactive simulation showing enzyme activity, denaturation, and collision theory.

Photosynthesis Farmer Greenhouse Tomatoes
Investigate how heaters and lights affect tomato plant mass over 6 months.
✨Vibe Requests
Please enter your vibe idea, website suggestion or app request.







